Vítejte na Elektro Bastlírn?
Nuke - Elektro Bastlirna
  Vytvořit účet Hlavní · Fórum · DDump · Profil · Zprávy · Hledat na fóru · Příspěvky na provoz EB

Vlákno na téma KORONAVIRUS - nutná registrace


Nuke - Elektro Bastlirna: Diskuzní fórum

 FAQFAQ   HledatHledat   Uživatelské skupinyUživatelské skupiny   ProfilProfil   Soukromé zprávySoukromé zprávy   PřihlášeníPřihlášení 

RF-10 opožděné spouštění vysílače
Jdi na stránku 1, 2, 3  Další
 
Přidat nové téma   Zaslat odpověď       Obsah fóra Diskuzní fórum Elektro Bastlírny -> Poradna
Zobrazit předchozí téma :: Zobrazit následující téma  
Autor Zpráva
vitcenek



Založen: Mar 08, 2019
Příspěvky: 161

PříspěvekZaslal: po červenec 27 2020, 11:58    Předmět: RF-10 opožděné spouštění vysílače Citovat

Ahoj, mám celkem velký problém s RF-10 od známého.
Vysílačka funguje celkem dobře, ale má jeden zásadní problém, vysílání po zmáčknutí klíče nezačne, musím čekat několik sekund než se spustí, pak funguje ok do doby než klíč pustím.
Pokud je nezmáčknutý, prodlužuje se doba, za kterou se po zmáčknutí vysílač aktivuje, čas se po nějaké době ustálí na svém maximu.
(Je to složité na popsání, asi nejlépe to vystihne video na odkazu)

Nevíte prosím co s tím? Já jsem celkem bezradný, tipoval bych to na nějaký kondenzátor, ale naprosto netuším který, protože tohle už je zařízení extrémně komplikované..
Žádný viditelně vadný není.

Video: https://drive.google.com/file/d/1DfdjLThddT5ppuCLW159sec4bPeR_ydN/view?usp=drivesdk



IMG_20200727_102631.jpg
 Komentář:
 Velikost:  296.2 kB
 Zobrazeno:  120 krát

IMG_20200727_102631.jpg



IMG_20200727_102645.jpg
 Komentář:
 Velikost:  289.23 kB
 Zobrazeno:  132 krát

IMG_20200727_102645.jpg



IMG_20200727_102835.jpg
 Komentář:
 Velikost:  297.93 kB
 Zobrazeno:  114 krát

IMG_20200727_102835.jpg



IMG_20200727_102853.jpg
 Komentář:
 Velikost:  291.08 kB
 Zobrazeno:  110 krát

IMG_20200727_102853.jpg


Návrat nahoru
Zobrazit informace o autorovi Odeslat soukromou zprávu Odeslat e-mail
EKKAR



Založen: Mar 16, 2005
Příspěvky: 34826
Bydliště: Česká Třebová, JN89FW21

PříspěvekZaslal: po červenec 27 2020, 15:32    Předmět: Citovat

Běž po vodiči od tlačítka "PTT" = to je to, co se mačká pro přepnutí na vysílání neboli "Push To Talk" - to spíná přes klidně i polovodičovej spínač napájení pro vysílací cestu. Jak popisuješ závadu, vycházì mi z toho nějakej filtrační tantal ve vysílací části, kterej je "načnutej" a má obrovskej svod, takže to dlouho trvá než se nabije na potřebnou velikost napětí a pustí další fungování vysílače.
_________________
Nasliněný prst na svorkovnici domovního rozvaděče: Jó, paninko, máte tam ty Voltíky všecky...
A kutilmile - nelituju tě Mr. Green Mr. Green !!!
Návrat nahoru
Zobrazit informace o autorovi Odeslat soukromou zprávu Odeslat e-mail
vitcenek



Založen: Mar 08, 2019
Příspěvky: 161

PříspěvekZaslal: po červenec 27 2020, 15:47    Předmět: Citovat

Pokud by to bylo jak říkáš, tak bych to viděl na tento žluťák.
Je to jedinný tantal na desce vysílače. Je hned vedle KF630 a KT 9XX
Jen je otázka, jak tu desku ze stanice vypreparuju Very Happy
Šlo by to myslíš změřit přímo na ní?



IMG_20200727_102631-02.jpeg
 Komentář:
 Velikost:  169.66 kB
 Zobrazeno:  108 krát

IMG_20200727_102631-02.jpeg



IMG_20200727_102756.jpg
 Komentář:
 Velikost:  293.95 kB
 Zobrazeno:  104 krát

IMG_20200727_102756.jpg


Návrat nahoru
Zobrazit informace o autorovi Odeslat soukromou zprávu Odeslat e-mail
gepard



Založen: Feb 05, 2007
Příspěvky: 1753
Bydliště: Liberec - tam na severu Čech

PříspěvekZaslal: po červenec 27 2020, 16:52    Předmět: Citovat

Na uloz.to jsou pak k ní podklady:
Blokové schéma RF10,
Logika kmitočtové ústředny RF10,
Mezifrekvenční díl RF10,
Nízkofrekvenční díl RF10,
Pomocké obvody kmitočtové ústředny RF10,
Vysokofrekvenční díl RF10

_________________
-- Gepard --
Návrat nahoru
Zobrazit informace o autorovi Odeslat soukromou zprávu
vitcenek



Založen: Mar 08, 2019
Příspěvky: 161

PříspěvekZaslal: po červenec 27 2020, 16:58    Předmět: Citovat

Díky moc za podklady, před chvílí jsem je sháněl a moc se nedařilo.
Návrat nahoru
Zobrazit informace o autorovi Odeslat soukromou zprávu Odeslat e-mail
mihal



Založen: Apr 06, 2005
Příspěvky: 1850
Bydliště: Zilina

PříspěvekZaslal: po červenec 27 2020, 17:57    Předmět: Citovat

Tantaly sú aj tie valčekové.
Návrat nahoru
Zobrazit informace o autorovi Odeslat soukromou zprávu
Dikobraz



Založen: Oct 17, 2004
Příspěvky: 911
Bydliště: Ostrava

PříspěvekZaslal: po červenec 27 2020, 18:37    Předmět: Citovat

Zdravím, nemůže to dělat absence antény.
Návrat nahoru
Zobrazit informace o autorovi Odeslat soukromou zprávu
vitcenek



Založen: Mar 08, 2019
Příspěvky: 161

PříspěvekZaslal: po červenec 27 2020, 18:39    Předmět: Citovat

Ne, děje se to s ní i bez.
Tady to mám do žárovky na umělou zátěž.
Návrat nahoru
Zobrazit informace o autorovi Odeslat soukromou zprávu Odeslat e-mail
monterjirka



Založen: Jun 14, 2003
Příspěvky: 2866
Bydliště: Blížejov

PříspěvekZaslal: po červenec 27 2020, 18:39    Předmět: Citovat

Nehlídá tam fázový závěs "zavěšení" a tedy i správné naladění na vysílací frekvenci?
Návrat nahoru
Zobrazit informace o autorovi Odeslat soukromou zprávu Odeslat e-mail
vitcenek



Založen: Mar 08, 2019
Příspěvky: 161

PříspěvekZaslal: po červenec 27 2020, 19:15    Předmět: Citovat

Omlouvám se, ale tohle nevím.
Návrat nahoru
Zobrazit informace o autorovi Odeslat soukromou zprávu Odeslat e-mail
ok1hga



Založen: Nov 28, 2006
Příspěvky: 12583
Bydliště: Česká Třebová

PříspěvekZaslal: po červenec 27 2020, 20:35    Předmět: Citovat

monterjirka napsal(a):
Nehlídá tam fázový závěs "zavěšení" a tedy i správné naladění na vysílací frekvenci?

samozřejmě, že ano.

pro Vincentka: udělěj ten test nahoře (54 MHz), dole (44MHz) a porovnej časy "zavěšení" PLL.
Pokud tam bude rozdíl v čase zaklíčování, je to vadným PLL závěsem.
Jen mám obavu, podle toho jak se ptáš, nebudeš schopen tu staničku opravit, jen ji ještě více dodrbeš . . .
. . . ale možná se pletu.

tato konstrukce radiostanice obecně trpí na svody blokovacích průchodkových kondíků a u ladění PLL to nejvíce vadí.
Návrat nahoru
Zobrazit informace o autorovi Odeslat soukromou zprávu
vitcenek



Založen: Mar 08, 2019
Příspěvky: 161

PříspěvekZaslal: po červenec 27 2020, 20:52    Předmět: Citovat

Dobrá, jdu to změřit, dám tomu rozestup 10 minut, aby se vyloučilo ovlivnění předchozím testem, jak to bude, tak napíšu.
Návrat nahoru
Zobrazit informace o autorovi Odeslat soukromou zprávu Odeslat e-mail
vitcenek



Založen: Mar 08, 2019
Příspěvky: 161

PříspěvekZaslal: po červenec 27 2020, 21:04    Předmět: Citovat

Výsledek testu:

53.975 MHz --- 13.5 vteřiny

44.000 MHz --- 13.5 vteřiny

Rozdíl byl cca 0.2s, což beru jako moji odchylku.
Takže časy jsou dá se říct shodné.
Návrat nahoru
Zobrazit informace o autorovi Odeslat soukromou zprávu Odeslat e-mail
ok1hga



Založen: Nov 28, 2006
Příspěvky: 12583
Bydliště: Česká Třebová

PříspěvekZaslal: po červenec 27 2020, 21:24    Předmět: Citovat

zatím nic nemusíš rozdělávat,
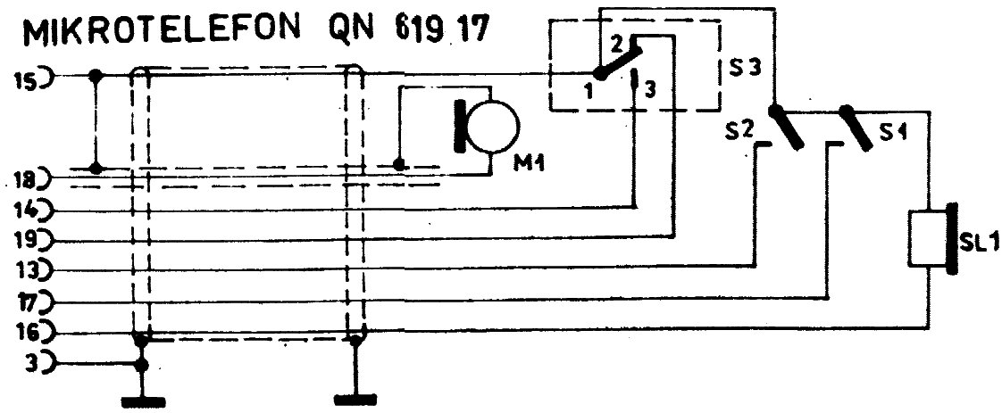
podívej se do blokového schématu, na NF konektoru je všechno co potřebuješ k diagnostice závady . . .



NF konektor.jpg
 Komentář:
 Velikost:  233.96 kB
 Zobrazeno:  133 krát

NF konektor.jpg



mikrotelefon hokejka.jpg
 Komentář:
tak ještě mikrotelefon a další už je na tobě . . .
 Velikost:  75.63 kB
 Zobrazeno:  115 krát

mikrotelefon hokejka.jpg


Návrat nahoru
Zobrazit informace o autorovi Odeslat soukromou zprávu
vitcenek



Založen: Mar 08, 2019
Příspěvky: 161

PříspěvekZaslal: po červenec 27 2020, 21:43    Předmět: Citovat

Takže mám teda hledat po kondenzátorech kolem vysílací desky a mikrotelefonu?
Návrat nahoru
Zobrazit informace o autorovi Odeslat soukromou zprávu Odeslat e-mail
Zobrazit příspěvky z předchozích:   
Přidat nové téma   Zaslat odpověď       Obsah fóra Diskuzní fórum Elektro Bastlírny -> Poradna Časy uváděny v GMT + 1 hodina
Jdi na stránku 1, 2, 3  Další
Strana 1 z 3

 
Přejdi na:  
Nemůžete odesílat nové téma do tohoto fóra.
Nemůžete odpovídat na témata v tomto fóru.
Nemůžete upravovat své příspěvky v tomto fóru.
Nemůžete mazat své příspěvky v tomto fóru.
Nemůžete hlasovat v tomto fóru.
Nemůžete připojovat soubory k příspěvkům
Můžete stahovat a prohlížet přiložené soubory

Powered by phpBB © 2001, 2005 phpBB Group
Forums ©
Nuke - Elektro Bastlirna

Informace na portálu Elektro bastlírny jsou prezentovány za účelem vzdělání čtenářů a rozšíření zájmu o elektroniku. Autoři článků na serveru neberou žádnou zodpovědnost za škody vzniklé těmito zapojeními. Rovněž neberou žádnou odpovědnost za případnou újmu na zdraví vzniklou úrazem elektrickým proudem. Autoři a správci těchto stránek nepřejímají záruku za správnost zveřejněných materiálů. Předkládané informace a zapojení jsou zveřejněny bez ohledu na případné patenty třetích osob. Nároky na odškodnění na základě změn, chyb nebo vynechání jsou zásadně vyloučeny. Všechny registrované nebo jiné obchodní známky zde použité jsou majetkem jejich vlastníků. Uvedením nejsou zpochybněna z toho vyplývající vlastnická práva. Použití konstrukcí v rozporu se zákonem je přísně zakázáno. Vzhledem k tomu, že původ předkládaných materiálů nelze žádným způsobem dohledat, nelze je použít pro komerční účely! Tento nekomerční server nemá z uvedených zapojení či konstrukcí žádný zisk. Nezodpovídáme za pravost předkládaných materiálů třetími osobami a jejich původ. V případě, že zjistíte porušení autorského práva či jiné nesrovnalosti, kontaktujte administrátory na diskuzním fóru EB.


PHP-Nuke Copyright © 2005 by Francisco Burzi. This is free software, and you may redistribute it under the GPL. PHP-Nuke comes with absolutely no warranty, for details, see the license.
Čas potřebný ke zpracování stránky 0.25 sekund