Vítejte na Elektro Bastlírn?
Nuke - Elektro Bastlirna
  Vytvořit účet Hlavní · Fórum · DDump · Profil · Zprávy · Hledat na fóru · Příspěvky na provoz EB

Vlákno na téma KORONAVIRUS - nutná registrace


Nuke - Elektro Bastlirna: Diskuzní fórum

 FAQFAQ   HledatHledat   Uživatelské skupinyUživatelské skupiny   ProfilProfil   Soukromé zprávySoukromé zprávy   PřihlášeníPřihlášení 

Něco jako domácí asistent (zatím pro zachycení dat)

 
Přidat nové téma   Zaslat odpověď       Obsah fóra Diskuzní fórum Elektro Bastlírny -> Miniaturní počítače (Arduino, Raspberry a další)
Zobrazit předchozí téma :: Zobrazit následující téma  
Autor Zpráva
matahari



Založen: Oct 29, 2017
Příspěvky: 1152

PříspěvekZaslal: út květen 14 2024, 18:58    Předmět: Něco jako domácí asistent (zatím pro zachycení dat) Citovat

Vím, že se s tím roztrhl pytel a tak jsem se chtěl na to podívat. Neche se mi registrovat jinde, kde se akorát řeší předdefinované scripty nebo kontejnery a data v cloudu, protože se mi na to chce jít klasicky. Akorát nechci zbytečně zacházet do slepých uliček.

Např. mám RPi Pico s WiFi a s tím chci začít. Připojím k němu snímač BME280 (teplota, tlak a vlhkost) a tyto data někam odešlu, ale vše chci mít doma.

Něco jsem si četl, že pro zachycení dat je ideální MQQT Broker pomocí Mosquitto, který to předá Telegrafu (to úplně nevím, proč to tak musí být), ten to uloží do Influx databáze, která k tomu přidává časové razítko (proto je lepší než jiné databáze) a nakonec se dají z těchto dat nakreslit grafy pomocí Grafany. Takový výstup by byl univerzální pro cokoliv, nejen pro jedno čidlo.

Během čtení jsem se také dočetl o monitorovacím systému Prometheus a proto nechci skončit ve slepé uličce s tím výše.

Stačí mi jen naznačit, co je dnes ideální a nezabývat se něčím, co je překonané.
Návrat nahoru
Zobrazit informace o autorovi Odeslat soukromou zprávu
mhepp



Založen: Aug 16, 2017
Příspěvky: 126

PříspěvekZaslal: út květen 14 2024, 22:39    Předmět: Citovat

Influx a Grafana je dobré řešení. Používám ho k veliké spokojenosti už docela dlouho - roky.

Brokera mám vlastního, protože zprávy z čidel posílám ESPNow protokolem a přes Collectd sypu rovnou do Influxu. Collectd mám proto, že má primitivní textové rozhraní - nechtělo se mi implementovat přímo protokol Influxu.

Jelikož vysílám přes ESPNow, tak potřebuji bránu mezi ESPNow světem a lan sítí. Tato brána funguje jako zásobník - zprávy přijímá a ukládá dokud si je nevyzvednu. Tato brána je implementovaná na ESP32 a má duální napájení, takže vydrží i cca hodinový výpadek proudu a zprávy jsou uložené na flash paměti, takže přežijí i vybití baterie.

V Grafaně pak grafy už dle libosti.

Prometheus není vhodný pro ukládání číselných hodnot, protože se jim časem ztrácí přesnost. Influx naproti tomu drží data přesně. Prometheus je spíše správce událostí než časosběrná databáze.

Takže, pokud nejsi příliš hračička s vysokými nároky, tak bych zkusil cestu čidlo -> MQTT -> influx -> grafana

Jen pozor, Influx mne trochu hodně vyšplouchl, protože zahodil podporu pro 32bit architektury. A jelikož jej provozuji na turris Omnia, tak jsem uvázl na starší verzi.
Návrat nahoru
Zobrazit informace o autorovi Odeslat soukromou zprávu
matahari



Založen: Oct 29, 2017
Příspěvky: 1152

PříspěvekZaslal: st květen 15 2024, 13:34    Předmět: Citovat

Děkuji Ti za upřesnění a potvrzení, že jdu podobně správným směrem.

Zatím se s tzv. serverem pro sběr dat budu hrát ve virtuálu a až někdy posléze bych to zkusil nasadit do ostrého provozu.
Návrat nahoru
Zobrazit informace o autorovi Odeslat soukromou zprávu
matahari



Založen: Oct 29, 2017
Příspěvky: 1152

PříspěvekZaslal: čt květen 16 2024, 10:40    Předmět: Citovat

Už se s tím hraji, zatím mi chodí jen celočíselné hodnoty a někdy dál budu chtít rozchodit hodnoty i z RPi, ale čas bude až po víkendu.


mqqt.png
 Komentář:
 Velikost:  169.15 kB
 Zobrazeno:  95 krát

mqqt.png


Návrat nahoru
Zobrazit informace o autorovi Odeslat soukromou zprávu
matahari



Založen: Oct 29, 2017
Příspěvky: 1152

PříspěvekZaslal: po květen 27 2024, 10:31    Předmět: Citovat

Trochu jsem pokročil, protože mi došly hlavně souvislosti v použitém softwaru, kdy jsem na začátku vše netušil.

RPi Pico je na některé věci zbytečně drahé, tak jsem ho prvně nahradil ESP2866, ale do této desky mi nešel nahrát micropython, tak jsem ji nahradil ESP32, která funguje dobře.

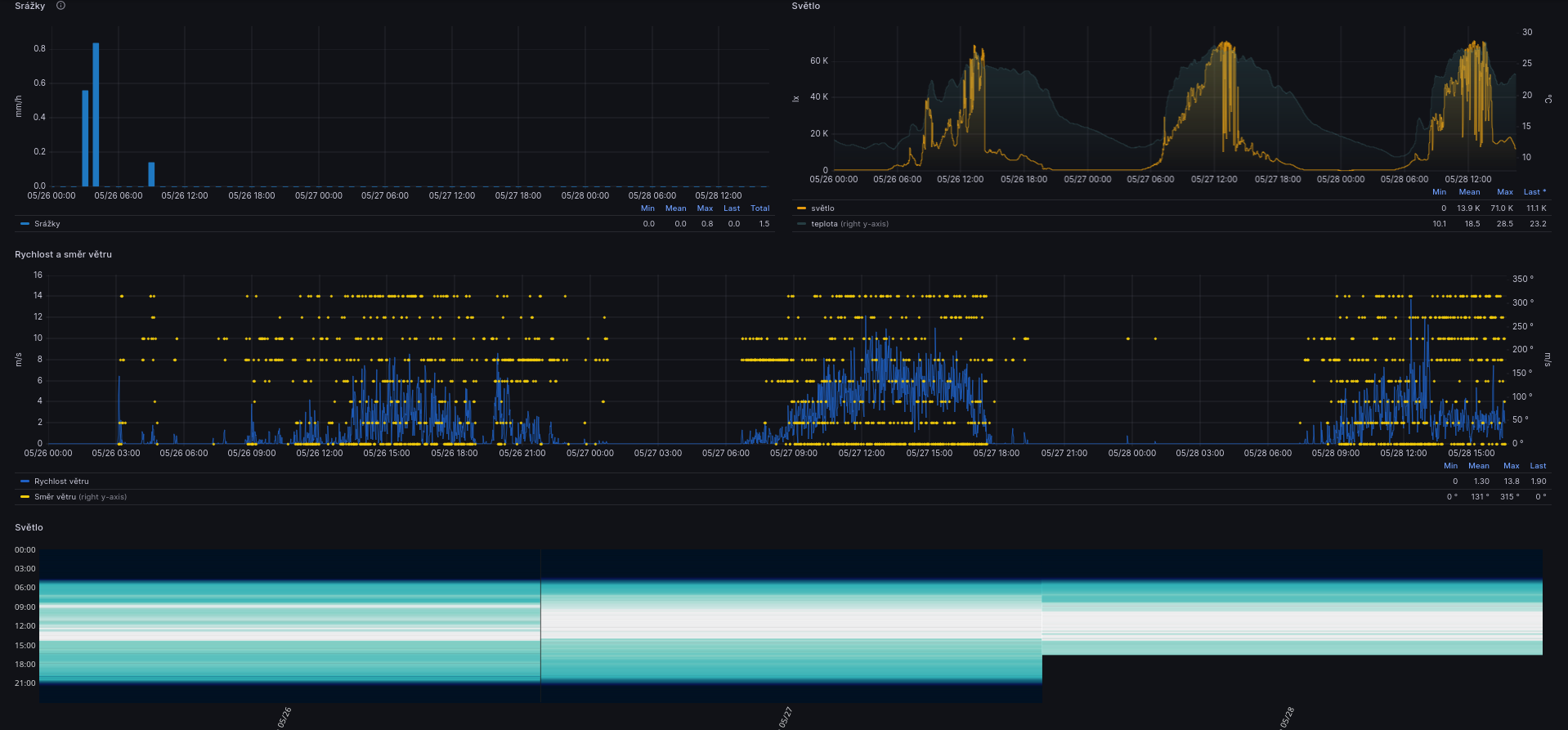
Zatím přenáším údaje z čidla BME280 (teplota, tlak a vlhkost) a teplotního čidla DS18B20. Mosquito zachytává "komáry" bez problému, údaje předává to telegrafu, který je ukládá do influxdb a z této databáze je načítá grafana, která z nich umí tvořit grafy a dashboardy.



meteo.png
 Komentář:
 Velikost:  207.4 kB
 Zobrazeno:  76 krát

meteo.png


Návrat nahoru
Zobrazit informace o autorovi Odeslat soukromou zprávu
mhepp



Založen: Aug 16, 2017
Příspěvky: 126

PříspěvekZaslal: po květen 27 2024, 11:42    Předmět: Citovat

Osobně jsem postupem času všechna DS18B20 čidla vyřadil, protože mi to přišlo úplně zbytečný. Teplotu ve stejné (myšleno dostatečné) přesnosti měří kdejaké čidlo jiných veličin - DS18B20 má sice teplotu na tisíciny stupně, ale +-0.5°C.

A 1-wire se mi taky jevilo jako nespolehlivé - furt s tím byly nějaké potíže. Nevím, jak je to teď, ale SW řešení sběrnice bylo na prd, takže jsem měl I2C <-> 1Wire, ale byl to šváb navíc, který stejně furt zdechal, tak jsem se na to vykašlal. Ale pokud máš jedno čidlo přímo na desce, tak asi dobrý...

To jen jako takový malý postřeh...
Návrat nahoru
Zobrazit informace o autorovi Odeslat soukromou zprávu
matahari



Založen: Oct 29, 2017
Příspěvky: 1152

PříspěvekZaslal: po květen 27 2024, 12:22    Předmět: Citovat

Jasně, nechám to běžet na stole a uvidíme, ale klidně ho vyměním za cokoliv jiného. Ještě mám bezdrátové venkovní čidlo k nějaké meteo stanici (asi z Hadexu), které jede na 433MHz, ale to už bych musel zpracovávat přes nějaký RTL2832 a když jsem to zkoušel, tak to dost často vypadávalo. Nejspíš díky komunikaci ovladače pro RTL a USB portem.

Mám ještě prastarou stanici na úplně prvním RPi a ta jede snad už přes 10 let. Mám u ní také venkovní čidlo DS18B20 na 2 metrovém kabelu a těch 10 let funguje. Dokonce se snad psalo o DS18B20, že pro něj nesmí být moc dlouhý kabel, aby se na něj neindukovalo napětí, které ničilo porty na připojených zařízeních, ale to se u mě také nestalo, i když je metr kabelu venku.

V tom starém RPi ještě kreslím grafy přes RRDtool a export je pouze obrázek. To se nedá srovnat s grafanou.
Jeden z důvodů k tzv. domácímu asistentu je i můj švagr, který chce něco ke své chystané FVE.



meteo3.png
 Komentář:
 Velikost:  206.29 kB
 Zobrazeno:  91 krát

meteo3.png


Návrat nahoru
Zobrazit informace o autorovi Odeslat soukromou zprávu
matahari



Založen: Oct 29, 2017
Příspěvky: 1152

PříspěvekZaslal: út květen 28 2024, 14:27    Předmět: Citovat

Zkusil jsem připojit dva senzory BME280, že bych dal jeden ven a když jsou u sebe velmi blízko, tak u vlhkosti a tlaku jsou rozdíly dle mě v únosné toleranci a bez problému, ale u teploty to dělá 1,7°C, což je dost. Skoro přesně mezi nimi je DS18B20 a to jsou všechny teploty na 10cm².


meteo6.png
 Komentář:
 Velikost:  183.19 kB
 Zobrazeno:  93 krát

meteo6.png



esp32.jpg
 Komentář:
 Velikost:  135.85 kB
 Zobrazeno:  74 krát

esp32.jpg


Návrat nahoru
Zobrazit informace o autorovi Odeslat soukromou zprávu
mhepp



Založen: Aug 16, 2017
Příspěvky: 126

PříspěvekZaslal: út květen 28 2024, 15:42    Předmět: Citovat

Jojo... Grafana... Ta je skvělá.

Jen bych ocenil možnost zobrazit dva časové rámce v jednom grafu - například teploty z dneška a teploty ze stejného dne před rokem...

Můj dashboard v Grafaně...



Screenshot_20240528_163351.png
 Komentář:
 Velikost:  207.35 kB
 Zobrazeno:  78 krát

Screenshot_20240528_163351.png



Screenshot_20240528_163408.png
 Komentář:
 Velikost:  154.86 kB
 Zobrazeno:  78 krát

Screenshot_20240528_163408.png



Screenshot_20240528_163435.png
 Komentář:
 Velikost:  208.35 kB
 Zobrazeno:  75 krát

Screenshot_20240528_163435.png



Screenshot_20240528_163448.png
 Komentář:
 Velikost:  175.68 kB
 Zobrazeno:  67 krát

Screenshot_20240528_163448.png


Návrat nahoru
Zobrazit informace o autorovi Odeslat soukromou zprávu
matahari



Založen: Oct 29, 2017
Příspěvky: 1152

PříspěvekZaslal: út květen 28 2024, 16:48    Předmět: Citovat

Taky to máš pěkné, zase mám nějakou inspiraci.
Návrat nahoru
Zobrazit informace o autorovi Odeslat soukromou zprávu
matahari



Založen: Oct 29, 2017
Příspěvky: 1152

PříspěvekZaslal: čt květen 30 2024, 8:28    Předmět: Citovat

Ty několika stupňové rozdíly na teploměrech mě štvaly, tak jsem je softwarově zkalibroval.


tepl-kalib.png
 Komentář:
 Velikost:  68.82 kB
 Zobrazeno:  70 krát

tepl-kalib.png


Návrat nahoru
Zobrazit informace o autorovi Odeslat soukromou zprávu
matahari



Založen: Oct 29, 2017
Příspěvky: 1152

PříspěvekZaslal: st červen 05 2024, 9:30    Předmět: Citovat

Nepodařilo se mi rozjet reverzní proxy na apache2 a předělávat to celé na nginx se mi nechce, tak jsem Grafanu přesměroval z nestandardního portu na veřejné IP a funguje.


graf-public-ip.jpg
 Komentář:
 Velikost:  97.71 kB
 Zobrazeno:  71 krát

graf-public-ip.jpg


Návrat nahoru
Zobrazit informace o autorovi Odeslat soukromou zprávu
matahari



Založen: Oct 29, 2017
Příspěvky: 1152

PříspěvekZaslal: st červenec 17 2024, 17:38    Předmět: Citovat

Teprve si o tom něco čtu, ale když budu mít ESP32 s kamerou (OV2640), které stále bude zpracovávat zmíněné čidla, tak mě napadlo, poslat s hodnotami také pořízenou fotku.

K tomu bych chtěl využít již nasazený MQTT protokol a co tak zjišťuji, tak by to asi mělo jít.

Za mosquittem mám telegraf, který přesměrovává zachycené hodnoty z čidel do influx databáze a zrovna vyhledávám, jestli by uměl zachycenou fotku mosquittem uložit do adresáře.

Nemáte někdo něco podobného nasazené?
Návrat nahoru
Zobrazit informace o autorovi Odeslat soukromou zprávu
Zobrazit příspěvky z předchozích:   
Přidat nové téma   Zaslat odpověď       Obsah fóra Diskuzní fórum Elektro Bastlírny -> Miniaturní počítače (Arduino, Raspberry a další) Časy uváděny v GMT + 1 hodina
Strana 1 z 1

 
Přejdi na:  
Nemůžete odesílat nové téma do tohoto fóra.
Nemůžete odpovídat na témata v tomto fóru.
Nemůžete upravovat své příspěvky v tomto fóru.
Nemůžete mazat své příspěvky v tomto fóru.
Nemůžete hlasovat v tomto fóru.
Nemůžete připojovat soubory k příspěvkům
Můžete stahovat a prohlížet přiložené soubory

Powered by phpBB © 2001, 2005 phpBB Group
Forums ©
Nuke - Elektro Bastlirna

Informace na portálu Elektro bastlírny jsou prezentovány za účelem vzdělání čtenářů a rozšíření zájmu o elektroniku. Autoři článků na serveru neberou žádnou zodpovědnost za škody vzniklé těmito zapojeními. Rovněž neberou žádnou odpovědnost za případnou újmu na zdraví vzniklou úrazem elektrickým proudem. Autoři a správci těchto stránek nepřejímají záruku za správnost zveřejněných materiálů. Předkládané informace a zapojení jsou zveřejněny bez ohledu na případné patenty třetích osob. Nároky na odškodnění na základě změn, chyb nebo vynechání jsou zásadně vyloučeny. Všechny registrované nebo jiné obchodní známky zde použité jsou majetkem jejich vlastníků. Uvedením nejsou zpochybněna z toho vyplývající vlastnická práva. Použití konstrukcí v rozporu se zákonem je přísně zakázáno. Vzhledem k tomu, že původ předkládaných materiálů nelze žádným způsobem dohledat, nelze je použít pro komerční účely! Tento nekomerční server nemá z uvedených zapojení či konstrukcí žádný zisk. Nezodpovídáme za pravost předkládaných materiálů třetími osobami a jejich původ. V případě, že zjistíte porušení autorského práva či jiné nesrovnalosti, kontaktujte administrátory na diskuzním fóru EB.


PHP-Nuke Copyright © 2005 by Francisco Burzi. This is free software, and you may redistribute it under the GPL. PHP-Nuke comes with absolutely no warranty, for details, see the license.
Čas potřebný ke zpracování stránky 0.18 sekund